linkedin

Get Free Advice

Get Quote

Planview PPM Pro logo Planview Ppm alignment Planview Ppm work Planview Ppm resources
Planview Ppm alignment
Planview Ppm work
Planview Ppm resources

Planview PPM Pro

Brand : Planview

Price On Request

Save Extra with 2 Offers

  • offer_icon Save upto 18%, Get GST Invoice on your business purchase |
  • offer_icon Buy Now & Pay Later, Check offer on payment page.

A software that enables organizations to prioritize and manage projects effectively, aligning them with strategic goals....Read more

  • AdviceGet Instant Expert
    Advice
  • PaymentSafe & Secure
    Payment
  • GuaranteedAssured Best Price
    Guaranteed

Planview PPM Pro Pricing, Features & Reviews

What is Planview PPM Pro?

Planview PPM Pro is a project portfolio management (PPM) software that helps organizations prioritize, execute, and manage projects efficiently. It provides visibility into project portfolios, enabling better decision-making and resource allocation.

Planview PPM Pro helps PMOs optimize program and project portfolios, balance capacity against demand, and focus resources on high-value work. It integrates various project management tools and offers real-time insights to drive business value.

Why Choose Planview PPM Pro Software?

  • Strategic Alignment: It helps ensure that projects align with organizational goals, enabling better prioritization and resource allocation based on strategic initiatives.
  • Enhanced Visibility: The software provides comprehensive dashboards and reporting tools, giving stakeholders real-time insights into project performance, budgets, and resource utilization.
  • Collaboration and Communication: It fosters collaboration among team members through shared workspaces, facilitating better communication and information sharing.
  • What-If Scenario Planning: The platform enables users to visualize resource constraints and analyze trade-offs, allowing for proactive adjustments to project plans.
  • Scalability and Flexibility: With its cloud-based infrastructure, it can scale with organizational needs, accommodating varying project sizes and complexities, making it suitable for businesses of all sizes.

Benefits of Planview PPM Pro Software

  • Risk Management: It includes features for identifying, assessing, and mitigating project risks, helping organizations minimize potential disruptions and ensure smoother project execution.
  • Customizable Workflows: The software allows for the customization of workflows to fit specific organizational processes, enhancing efficiency and aligning with unique project requirements.
  • Integration Capabilities: It can integrate with various enterprise tools and applications, such as CRM, ERP, and collaboration platforms, ensuring seamless data flow and improved productivity.
  • Performance Analytics: Advanced analytics tools help organizations measure key performance indicators (KPIs), enabling them to assess project success and identify areas for improvement.
  • Predictive Portfolio Analysis: Users can identify the optimal mix of projects and predict outcomes, helping streamline delivery and improve agility45.
  • User-Friendly Interface: Its intuitive user interface makes it easy for team members to navigate the software, reducing the learning curve and enhancing user adoption across the organization.

Pricing of Planview PPM Pro

Planview PPM Pro price details are available on request at techjockey.com.

The pricing model is based on different parameters, including extra features, deployment type, and the total number of users. For further queries related to the product, you can contact our product team and learn more about the pricing and offers.

Planview PPM Pro Pricing & Plans

Looking for pricing details or customization options?
Share your requirements and receive a tailored quote

  • Share your business specific requirements
  • Get pricing customised to your business needs
  • Explore feature-level customization options

Price Available on Request

Get a customized quotation based on your needs.
Our team will respond within 24 hours.

Planview PPM Pro Features

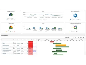
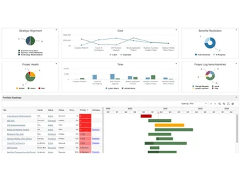
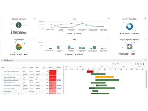
  • icon_check Dashboards Provides real-time insights into project and portfolio performance through visual data displays.
  • icon_check Resource Management Helps allocate and manage resources efficiently to optimize team productivity.
  • icon_check Strategic Alignment Ensures that projects are aligned with the organization’s strategic goals and objectives.
  • icon_check Reports Offers customizable reporting tools to track performance metrics and key data points.
  • icon_check Project Intake and Demand Manages the intake of project requests and evaluates demand to prioritize initiatives.
  • icon_check Organization Structure Supports setting up and managing the organizational hierarchy for better project oversight.
  • icon_check Work Order Management Facilitates the creation, assignment, and tracking of work orders within projects.
  • icon_check Pipeline Management Helps track project progress from initiation through completion, ensuring smooth project flow.
  • icon_check Portfolio Management Provides a centralized view of all projects, enabling prioritization, alignment, and control to ensure strategic project
  • icon_check Demand Management Captures incoming project requests in a structured intake workflow, improving decision-making and preventing unmanaged work
  • icon_check Customizable Dashboards Offers dynamic dashboards with real-time visuals for executives, PMOs, and teams, enabling quick interpretation of performance
  • icon_check Workflow Automation Automates approvals, status updates, and notifications, reducing manual effort and ensuring consistent project process governance.
  • icon_check Risk and Issue Management Identifies, logs, and tracks risks and issues throughout project lifecycles, improving mitigation planning and decision
  • icon_check Role-Based Access Control (RBAC) Provides secure access management, ensuring users view only relevant project data based on responsibility and privilege level.

Planview PPM Pro Specifications

  • Supported Platforms :
  • Device:
  • Deployment :
  • Suitable For :
  • Business Specific:
  • Business Size:
  • Customer Support:
  • Training:
  • Language:
  • Windows
  • Desktop
  • Web-Based
  • All Industries
  • All Businesses
  • Small Business, Medium Business, SMBs, SMEs, MSMBs
  • Phone, Email, Forums
  • In Person, Live Online
  • English

Planview PPM Pro Reviews and Ratings

banner

Would you like to review this product?

Submit Reviews

Planview Company Details

Brand Name Planview
Information Planview has one mission: to build the future of connected work.
Founded Year 1989
Director/Founders Patrick Durbin
Company Size 1-100 Employees
Other Products Planview Daptiv PPM, Planview AgilePlace

Planview PPM Pro FAQ

A Pricing details for Planview PPM Pro can be obtained upon request at techjockey.com.
A o, Planview PPM Pro does not offer a mobile app.
A Planview PPM Pro is a cloud-based solution accessible through Windows only.
A o, Planview PPM Pro does not offer a free trial.
A Planview PPM Pro centralizes project management, providing visibility, optimizing resource allocation, and enabling informed decision-making through real-time insights and analytics.
A The intended users of Planview PPM Pro Software are project managers, program managers, PMO leaders, resource managers, and CIOs.
A Yes, Planview PPM Pro provides free demo upon request at techjockey.com.
A o, Planview PPM Pro is a paid software solution and does not have a free version.

Planview PPM Pro Alternatives

See All
Why Choose Techjockey?

Software icon representing 20,000+ Software Listed 20,000+ Software Listed

Price tag icon for best price guarantee Best Price Guaranteed

Expert consultation icon Free Expert Consultation

Happy customer icon representing 2 million+ customers 2M+ Happy Customers