Get Quote
We make it happen! Get your hands on the best solution based on your needs.
 
 | Brand Name | Qodex | 
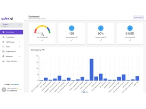
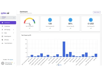
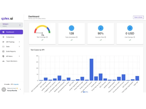
| Information | Qodex.ai is an AI-powered API testing and documentation platform. We automate API testing and documentation using artificial intelligence | 
| Founded Year | 2023 | 
| Director/Founders | Siddhant Mohan | 
| Company Size | 1-100 Employees | 
 
  20,000+ Software Listed 
 Best Price Guaranteed 
 Free Expert Consultation 
 2M+ Happy Customers